What's Operational Right Now.
Bookmark this. We're just getting started.
Production-ready capabilities handling real aerospace diligence workflows today. From complex investment document processing to overnight competitive profiles.
Exchange
Workspace
Knowledge Base
Exchange Capabilities
External Vendor Access
Expert network integration and campaign management workflows
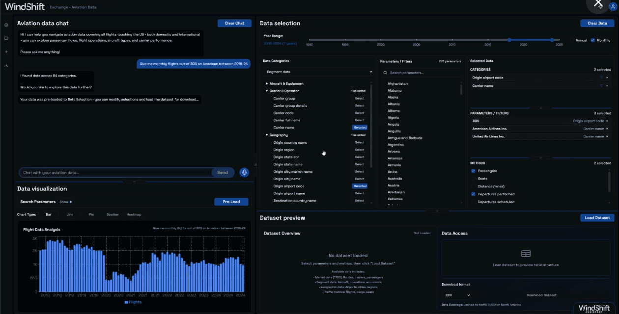
WindShift Proprietary Data
Aviation datasets with conversational analytics
Conversational Analytics
Chat with massive databases, get answers, download data
Service Integration
Connect external tools and services into unified workflows
Exchange Capabilities

Workspace CapabilitiesAgent Teams
Competitive Profiler
Automated competitive profiling with same-day first drafts
Rainmaker
Lead generation and business development proposals
Surveyor
Market modeling and landscape analysis
Sounder
Industry stakeholder insights and voice-of-customer research
Oracle
Company financial forecasting and scenario planning
Alchemist
Synergies and value creation opportunities
Agent Teams

Workspace CapabilitiesDomain Tools
Agentic Deep Research
Professional-grade research for aerospace diligence
Contract Analysis
Structured extraction from legal documents
Web-Scraping
Automated data collection from online sources
Excel/PPT Generation
Board-ready outputs and deliverable creation
Data Processing
Clean and transform data for analysis
Benchmarking
Compare metrics and KPIs across datasets
Data Visualization
Autmatically generates optimal charts and dashboards
Custom Search
Advanced search capabilities across data sources
Domain Tools

Knowledge Base Capabilities
Custom Knowledge Graphs
Project-scoped knowledge graph with Graph RAG architecture
Intelligent Query Interface
Query the full context of your research with citations
Insight Archivist
Distills reusable patterns and best practices
Full Lineage Tracking
Facts always point back to source documents
Knowledge Base

Document IntelligenceFoundation Layer
Built for Complex Documents
Handles PDFs, Excel models, and pitch decks - even password-protected files
Investment Intelligence
Automatically extracts project codenames and target companies from your deal docs
Never Miss a Chart
AI reads graphs, tables, and diagrams that traditional tools skip over
Bank-Grade Security
Password-protected documents with granular sharing controls for sensitive deals
Find Anything Instantly
Search across thousands of documents with exact citations back to source pages
Upload Hundreds, Search in Minutes
Parallel processing pipeline handles entire data rooms without breaking a sweat
Complete Visibility
Always know which documents are ready to search and which are still processing
Preserves Every Detail
Extracts and stores complex tables and images for deep analysis when you need them
Document Intelligence
